Nicereply Customer Satisfaction Dashboard

Lead your industry in customer satisfaction with comprehensive feedback tracking.

NiceReply Customer Satisfaction Dashboard

The Nicereply Customer Satisfaction Dashboard is truly a remarkable and unparalleled solution for businesses that are looking to enhance their customer satisfaction rates and elevate their customer service experience. This cutting-edge tool offers a comprehensive set of features that are specifically tailored to meet the unique needs of modern businesses. With the Nicereply Customer Satisfaction Dashboard, you’ll have access to a wealth of valuable insights and analytics so you can better understand your customers’ needs and preferences. With this exceptional tool you’ll be able to:

Easily track and monitor feedback.

Understand how response times affect customer satisfaction.

Follow trends in ratings.

Extraordinary Nicereply Customer Satisfaction

Welcome you to the Nicereply Customer Satisfaction Tracking Dashboard, business intelligence dedicated to helping companies like yours revolutionize the way they gather and analyze their customer feedback. With this cutting-edge platform, you can confidently transform your business services and overall customer experience with ease. And do it all from one interface without having to click back and forth from app to app to get the data visualizations you need.

Are you a business owner looking for a reliable and efficient tool to help you track your company’s performance and achieve success with your customers? Look no further than the Nicereply Customer Satisfaction Dashboard! This powerful platform offers a wide array of features designed to monitor critical metrics and deliver real-time, accurate data. By using this dashboard, you can make informed decisions that will help you optimize your customer service strategy and build lasting relationships with your clients.

This dashboard’s amazing integrations make it the perfect tool for those businesses that seek to improve their services and overall customer experience. By seamlessly integrating with a pre-existing business system, such as Nicereply, this dashboard provides a comprehensive and user-friendly solution for tracking your customers’ feedback. With this dashboard’s detailed analytics and customizable features, you can gain crucial insights into your customers’ opinions and preferences, identify areas that need improvement, and find ways to enhance their engagement with your products or services.

With a user-friendly interface and customizable visuals, you can easily track your progress toward your goals, benchmark your performance against industry standards, and identify areas for improvement. Whether you’re just starting out or have many years of experience, the Nicereply Customer Satisfaction Dashboard is an essential tool for anyone looking to deliver exceptional service and stay ahead of the competition. So why wait? Get started today and see the difference it can make for your business!

Support Dashboard Examples

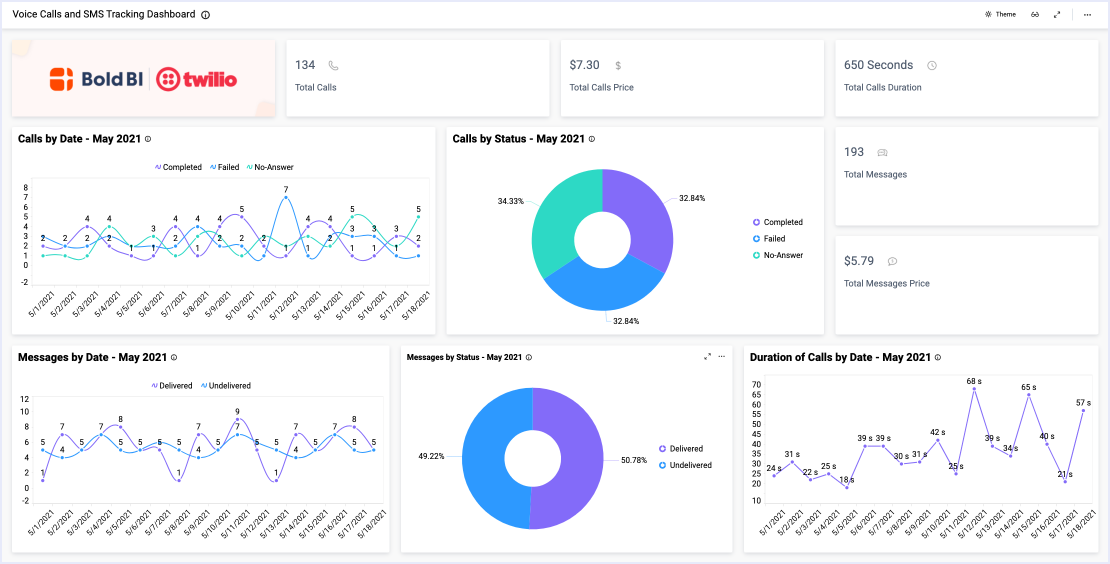
Voice Calls and SMS Tracking
Voice Calls and SMS Tracking

This call tracking dashboard provides an overview of key call and message details. With this dashboard…

Learn More View Dashboard
Customer Support Monitoring
Customer Support Monitoring

This Zendesk support monitoring dashboard displays key support ticket metrics. With this dashboard…

Learn More View Dashboard
Agent Activity Dashboard
Agent Activity Dashboard

This agent activity dashboard displays various support ticket metrics. With this dashboard…

Learn More View Dashboard
Customer Ticket Traffic Management Dashboard
Customer Ticket Traffic Management

This tickets traffic management dashboard displays various support ticket and customer satisfaction KPIs. With this dashboard…

Learn More View Dashboard
LiveAgent Customer Support Dashboard
LiveAgent Customer Support Dashboard

This LiveAgent Customer Support Dashboard displays various support ticket metrics. With it, you can answer the following ...

Learn More View Dashboard
BoldDesk Ticket Analytics Dashboard
BoldDesk Ticket Analytics Dashboard

This BoldDesk dashboard provides an overview of a company’s support team performance. With this dashboard, we can answer…

Learn More View Dashboard
Incident Management Monitoring
Incident Management Monitoring

This ServiceNow dashboard provides an overview of key support metrics. With this dashboard…

Learn More View Dashboard

View Other Solutions

Education

In the education field, you need to be able to monitor everything from…

Learn More
Energy

In the energy industry, you need to be able to monitor everything from…

Learn More
Finance

From analyzing Accounts Receivable and Accounts Payable reports to…

Learn More

Start Embedding Powerful Analytics

Try out all the features of Bold BI® with 30-day free trial and get to know how it suit to your needs of embedded analytics.