Axosoft Release Management

Track cycle time, scope changes, release status, and more.

Bold BI Axosoft Release Management Dashboard

This Axosoft release management dashboard allows product managers to track key product release metrics. With this dashboard, we can answer the following questions:

Firstly, what is our overall completion percentage?

Secondly, what is our cycle time?

Thirdly, how does our workload break down by user?

Finally, how do our items break down by type, project, and priority?

Track Product Release KPIs

This embedded dashboard for Axosoft web API data outlines key product release metrics. Firstly, with the card widgets at the top of the dashboard, viewers can clearly see the start date and release date of the product. Similarly, two gauge widgets show the team's completion percentage and utilized hours. 

Next, with the Cycle Time stacked bar chart, leaders can see how long items stay in any given workflow stage. Then, the Release Scope Changes widget shows the scope and estimate changes made each day. The Total Items stacked area chart organizes each item by date and status. This data allows managers to track the team's daily updates over time.

With the User Workload bar chart, managers can see the number of planned tasks assigned to each user. This can help leaders track each team member's progress and workload. Similarly, the Estimated vs Actual Duration by User chart shows how accurate the team's estimates are. 

Three of the dashboard's widgets break down items by type, project, and priority, respectively, offering further insight into the team's work. Finally, the Release Status doughnut chart shows the tasks in each status, providing an overview of the team's progress.

This embedded dashboard for Axosoft web API data provides key metrics to help guide managers through the product release cycle, ensuring the team's success.

Information Technology Dashboard Examples

Customer Service Performance
Customer Service Performance

This customer service performance dashboard provides a detailed breakdown of an IT team's operations. With this ...

Learn More View Dashboard
Project Management
Project Management

Bold BI’s project management dashboard outlines the financial health of an IT company. Further, it displays detailed....

Learn More View Dashboard
Project Performance Dashboard
Project Performance Dashboard

This project performance dashboard provides an overview of an IT team's sprint tasks. With this Azure DevOps dashboard...

Learn More View Dashboard
Project Overview Dashboard
Project Overview Dashboard

This Asana project dashboard provides an overview of a team's projects and tasks. With this IT operations dashboard, we can ...

Learn More View Dashboard
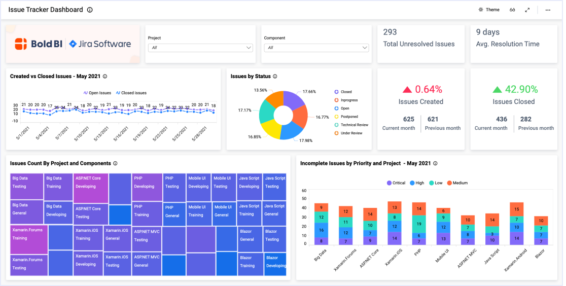
Issue Tracker Dashboard
Issue Tracker Dashboard

This issue tracker dashboard provides a detailed overview of a team’s created and closed issues. With this dashboard, we can ...

Learn More View Dashboard
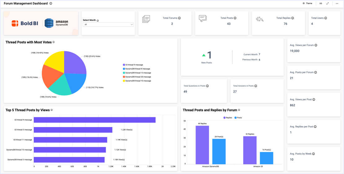
Forum Management Dashboard
Forum Management Dashboard

This forum management dashboard allows moderators to track key metrics relating to threads and forums. With this dashboard...

Learn More View Dashboard
Outlook Calendar Events Dashboard
Outlook Calendar Events Dashboard

This Outlook calendar events dashboard helps team members optimize their daily activities. With this dashboard, we can answer...

Learn More View Dashboard
Outlook Calendar Organizer Dashboard
Outlook Calendar Organizer Dashboard

This Outlook calendar organizer dashboard helps team members optimize their daily activities. With this dashboard, we can answer the following...

Learn More View Dashboard
Intervals Project Management Dashboard
Intervals Project Management Dashboard

The Intervals Project Management dashboard helps team members and managers organize, track, and measure the success of team projects and tasks.

Learn More View Dashboard
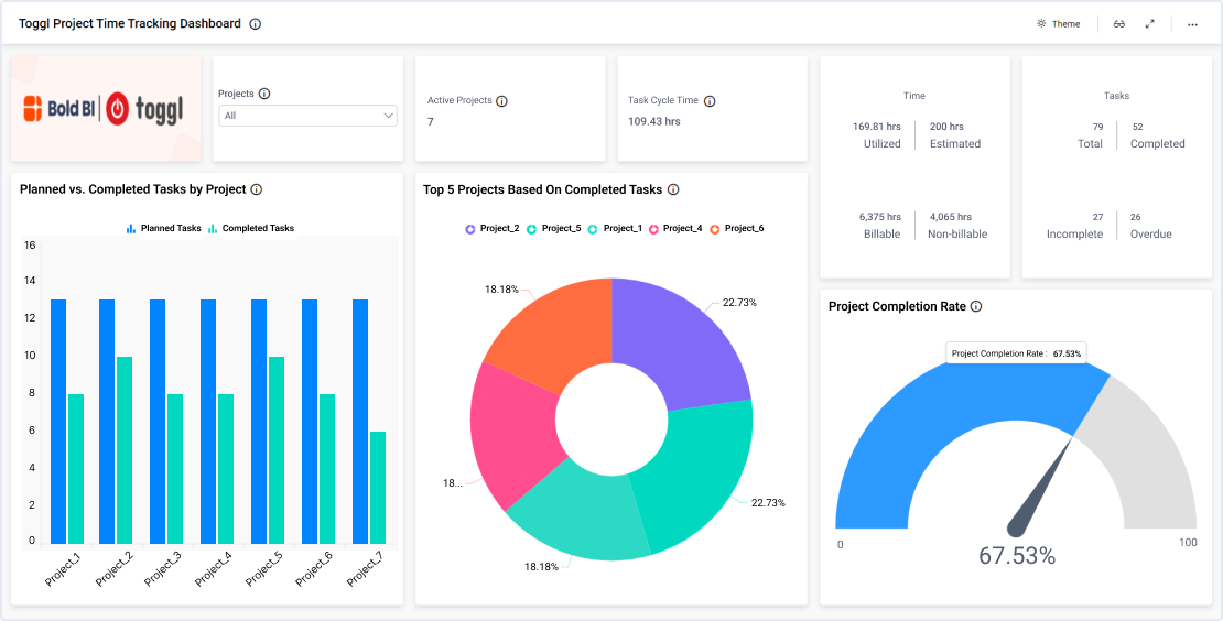
Toggl Project Time Tracking Dashboard
Toggl Project Time Tracking Dashboard

This IT Toggl Project Time Tracking Dashboard allows professionals to thoroughly track a wide range of project based metrics. With this dashboard...

Learn More View Dashboard
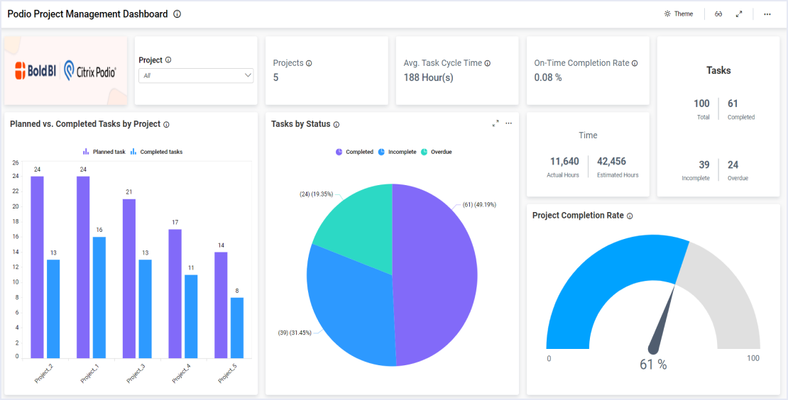
Podio Project Management Dashboard
Podio Project Management Dashboard

This Podio Project Tracking Dashboard allows professionals to thoroughly track a wide range of tasks based metrics. With this dashboard...

Learn More View Dashboard
Harvest Project Time Tracking Dashboard
Harvest Project Time Tracking Dashboard

This Harvest Project Time Tracking Dashboard allows professionals to thoroughly track a wide range of tasks based metrics. With this dashboard...

Learn More View Dashboard
Trello Project Overview Dashboard
Trello Project Overview Dashboard

This Trello Project Overview Dashboard allows professionals to thoroughly track a wide range of tasks and project based metrics. With this dashboard...

Learn More View Dashboard
Snowflake Usage Overview Dashboard
Snowflake Usage Overview Dashboard

This Snowflake usage overview dashboard provides a detailed breakdown of their operational workflow. With this dashboard, we can answer…

Learn More View Dashboard

View Other Solutions

Insurance

From evaluating claim settlement times to analyzing customer satisfaction...

Learn More
Manufacturing

From evaluating equipment downtime to analyzing labor and production costs...

Learn More
Marketing

From evaluating sales growth to analyzing your company’s website traffic...

Learn More

Start Embedding Powerful Analytics

Try out all the features of Bold BI® with 30-day free trial and get to know how it suit to your needs of embedded analytics.